Contractor Scorecard: Enhance Your Provider PerformanceÂ

Learn about deferred maintenance including what it is, how it affects your facility, and what you can do to overcome your maintenance backlog.

Blog Archives ServiceChannel 2023-07-25

The updated version of our popular tool for evaluating provider performance gives you access to all performance data in one place.

Get the insights you need to keep getting better.

We’re excited to announce the launch of Contractor Scorecard 2.0, the updated version of our popular tool for evaluating provider performance. * Starting July 25, you’ll be able to access all performance data in one place. This includes data from the original Contractor Scorecard and Provider Search.

What’s new How it works What your provider sees Frequently asked questions

What’s new?

  • Quality, Speed, Price, and Engagement Scores from Provider Search are now visible in Contractor Scorecard 2.0.
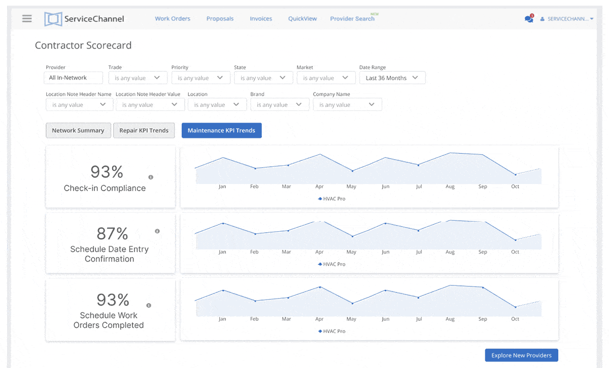
  • Get a complete view of provider performance over time, from a high-level view of your network down to each individual provider.
  • Track the key performance indicators (KPIs) that drive the scores, and drill down into the related work orders and invoices behind the numbers.

It’s now easier than ever to i dentify opportunities to elevate your customer experience and boost profitability

The new scorecard makes it easier for you to track your provider performance and find ways to continually improve results.

By giving providers the same visibility into their performance, you can have more productive negotiations, create a stronger partnership, and improve service outcomes.

The scores and metrics in Contractor Scorecard 2.0 align directly with those in Provider Search . When the scorecard shows the opportunity to upgrade to better performance, click on Provider Search to find new providers in seconds. Then, compare those providers side-by-side to make data-driven decisions about which providers are right for you.

Get more of the answers you need to succeed

"Contractor Scorecard 2.0 gives you answers to important questions about managing your provider network:"

How it works

Starting July 25, when you log into ServiceChannel, simply click on the Scorecard tab at the top of any page to view Contractor Scorecard 2.0.

See scores for individual providers and how your network stacks up against the overall market

  • When there’s an opportunity to upgrade to better performance, click on Provider Search to find and compare new providers side-by-side.

Dive into the metrics behind each score

Check on performance trends over time

What your provider sees

With Contractor Scorecard 2.0, you and your provider can now see the same data on the work they do for you, including performance scores and detailed KPIs. These mutually shared insights can strengthen your partnership and make your regular performance reviews more productive.

"* Price Scores are only available for provider work performed in the U.S. Links to Provider Search will only be visible if the Provider Search feature is enabled in your account."

Frequently Asked Questions

What’s the difference between the new Contractor Scorecard 2.0 and version 1.0?

Contractor Scorecard 2.0 includes all the insights of version 1.0 and more, including Speed, Quality, Price, and Engagement Scores and the KPIs that contribute to those scores.

KPI

Some of the same KPIs are included, such as on-time arrival rate. The calculations for those KPIs have been updated, however, so they are not directly comparable between versions.

augmented reality integration at the workplace concept Table

The new scorecard provides a more intuitive interface, putting the critical information and insights you and your providers need front and center.

Are the scores in Contractor Scorecard 2.0 the same as in Provider Search?

Will Contractor Scorecard 1.0 still be available?

What scorecard should we use for our internal providers or technicians?

How is performance measured for maintenance work orders?

What is a good performance score?

Share
Categories Blog Archives

Related articles

Embedded AI vs. Chatbots: Why Execution Matters More Than Conversation

Learn how embedded AI, agentic AI, and chatbots differ for facilities management and operations. Discover why AI that executes within workflows outperforms AI that only answers questions.

Hotel PMS Integration: How It Works and Why It Matters

Learn how hotel PMS integration connects booking engines, revenue systems, and operations tools to improve guest experience and protect hotel revenue.

Announcing ServiceChannel AI: Your Best Work Starts Now

Introducing ServiceChannel AI: prevent disruptions, stretch your budget, and level up your team with intelligence built into everyday FM workflows. Explore more.

Let’s talk

Tell us about your challenges and we'll help you craft the right solution so you can you hit your goals.